사용
설명
하위 명령어
| 명령어 | 설명 |
|---|---|
wandb beta leet config | LEET 설정을 수정합니다. |
wandb beta leet run | LEET TUI를 실행합니다. |
wandb beta leet symon | 독립 실행형 시스템 모니터를 실행합니다. |
.wandb run 파일을 읽기 때문에 W&B에 동기화하기 전에 Runs를 살펴볼 수 있습니다. LEET는 SSH나 tmux 같은 도구를 사용해 원격 시스템 또는 HPC 환경에서 작업하는 사용자를 위해 설계된 키보드 중심 인터페이스입니다.

예시
.wandb 파일을 여세요:
뷰
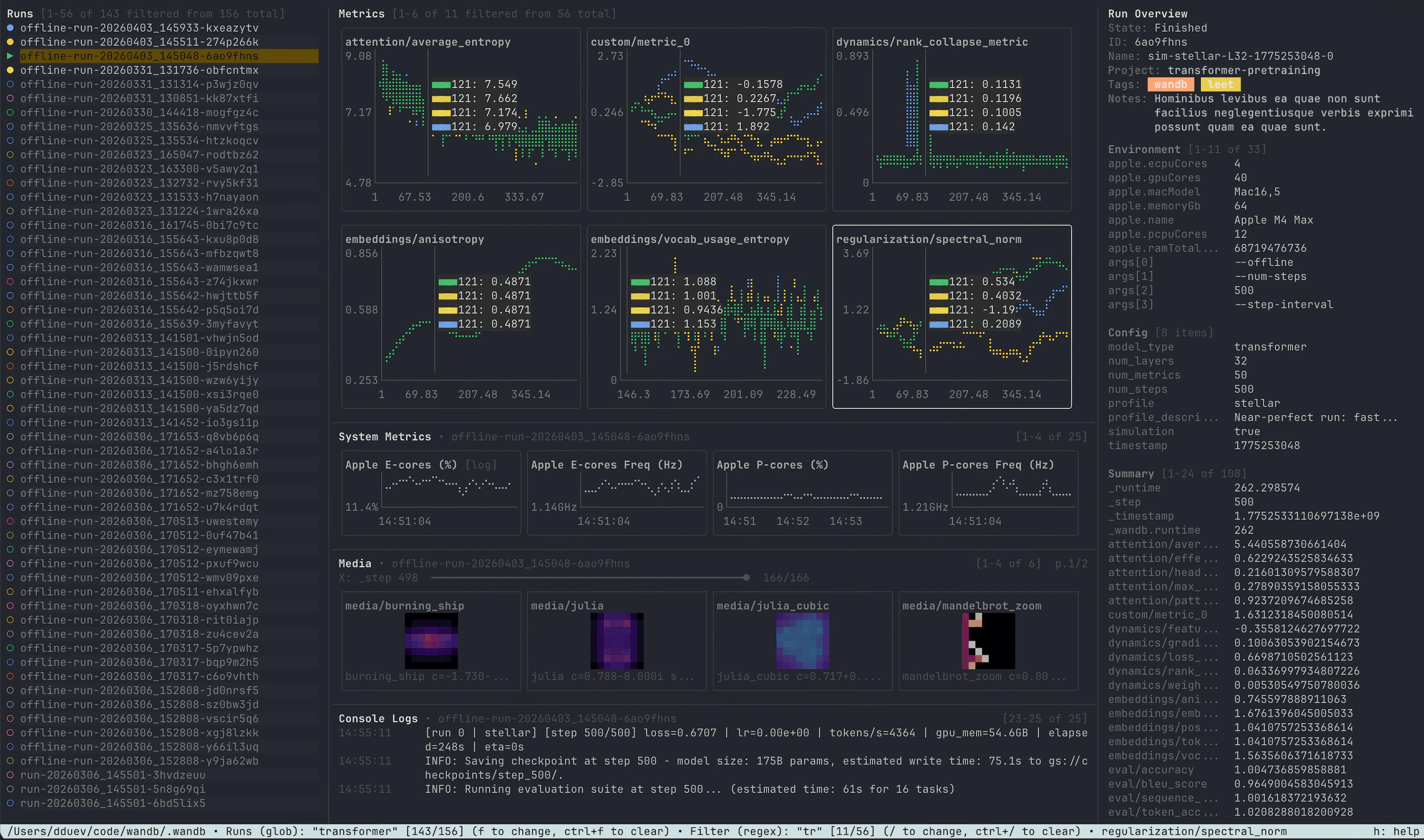
Workspace 뷰
wandb/ 디렉터리에 있는 여러 run을 비교할 수 있도록 설계되었습니다.
Workspace 뷰에는 다음이 포함됩니다.
- 로컬 run 폴더를 탐색할 수 있는 Runs 사이드바
- 선택한 run들을 같은 차트에 오버레이해 표시하는 메트릭 그리드
- 강조 표시된 run의 시스템 메트릭 창
wandb.Image썸네일을 위한 미디어 창- 콘솔 로그 창
- state, ID, name, 프로젝트, tags, notes, 환경, 설정, summary 값을 표시하는 run 개요 사이드바
space를 사용해 run을 선택하거나 선택 해제하세요. run을 선택하면 오버레이된 메트릭 차트에 추가되고 해당 run별 데이터가 로드됩니다. p를 사용해 run을 고정하거나 고정 해제하세요. run을 고정하면 해당 run의 메트릭 시리즈가 오버레이된 메트릭 차트에서 맨 위에 유지됩니다. run 개요, 시스템 메트릭, 미디어, 콘솔 로그 창은 Runs 사이드바에서 강조 표시된 run을 기준으로 표시됩니다. 강조 표시된 run에서 enter를 눌러 single-run 뷰로 여세요.
선택한 실행 중인 run은 Workspace에서 계속 업데이트되므로, LEET를 run 완료 후 분석과 실시간 모니터링 모두에 사용할 수 있습니다.
Single-Run 뷰
- 기본 메트릭 그리드가 중앙에 있습니다.
- run 개요 사이드바는 왼쪽에 있습니다.
- 시스템 메트릭 사이드바는 오른쪽에 있습니다.
- 미디어 및 콘솔 로그 창은 메트릭 그리드 아래에서 열 수 있습니다.

esc를 눌러 Single-Run 뷰에서 Workspace로 돌아가세요.
SYMON
wandb beta leet symon은 W&B run에 연결되지 않은 독립형 시스템 모니터를 엽니다.
다른 프로세스가 실행되는 동안 SYMON을 사용해 로컬 CPU, 메모리, 디스크, 네트워크, GPU, TPU, IPU, Trainium 메트릭을 모니터링하세요. 워크스페이스 및 단일 run 뷰에서 사용하는 것과 동일한 시스템 메트릭 차트 엔진을 사용합니다.
샘플링 주기는 --interval로 설정하세요:

주요 기능
여러 Runs 비교
Run 필터링
f를 눌러 Runs 사이드바를 필터링하세요. 접두어 없는 검색어는 run 키, 표시 이름, run ID, 프로젝트, tags, notes 전체에서 검색합니다.
Runs 필터는 필드 지정 쿼리도 지원합니다:
| Query | Matches |
|---|---|
project:vision | 프로젝트 이름. |
name:baseline | 표시 이름. 별칭: run_name, display, display_name. |
id:abc123 | Run ID. 별칭: run_id. |
key:offline-run | Run 디렉터리 키. 별칭: run_key, path. |
tag:prod | Tags. 별칭: tags. |
note:debug | Notes. 별칭: notes. |
config:adamw or cfg:adamw | 평탄화된 설정 키 또는 값. |
cfg.lr>=1e-3 | 특정 중첩 설정 경로. config.lr도 사용할 수 있습니다. |
has:notes or exists:cfg.dataset | 존재 여부 확인. |
:, =, !=, >, >=, <, <=입니다. 숫자 비교는 학습률, 배치 크기, 레이어 수와 같은 설정 값에 유용합니다.
공백 또는 AND는 AND 조건에, OR 또는 |는 대안 조건에, -, !, NOT은 부정 조건에 사용하세요. 공백이 포함된 구문에는 따옴표를 사용하세요.
예시:
tab을 눌러 regex 모드와 glob 모드 사이를 전환하세요. Regex 모드는 쿼리에 regex 메타문자가 포함되어 있지 않으면 대소문자를 구분하지 않는 부분 문자열 검색처럼 동작합니다. Glob 모드에서는 *를 임의 길이의 문자열에, ?를 임의의 단일 문자에 사용합니다.
메트릭 및 시스템 메트릭
/를 사용해 run 메트릭을 필터링하고 \를 사용해 시스템 메트릭을 필터링하세요. ctrl+/를 눌러 메트릭 필터를 지우고 ctrl+\를 눌러 시스템 메트릭 필터를 지우세요.
차트를 클릭하거나 w, a, s, d 또는 화살표 키로 포커스를 이동하세요. 이전 페이지로 이동하려면 N 또는 pgup을 사용하고, 다음 페이지로 이동하려면 n 또는 pgdown을 사용하세요. 첫 페이지나 마지막 페이지로 바로 이동하려면 home 또는 end를 사용하세요.
포커스된 차트에서 y를 눌러 차트 모드를 순서대로 전환하세요.
- run 메트릭 차트는 차트에 양수 데이터가 있을 때 Y축 로그 스케일을 전환합니다.
- 시스템 메트릭 차트는 Y축 로그 스케일을 전환합니다.
- 백분율 기반 시스템 메트릭 차트는 버킷형 히트맵 모드로도 전환할 수 있습니다.
alt를 누른 상태로 마우스 오른쪽 버튼을 누른 채 드래그하면 같은 X 위치에서 화면에 보이는 모든 차트를 확인할 수 있습니다.
미디어 창
wandb.Image 데이터를 터미널에서 직접 ANSI 썸네일로 렌더링합니다. 이 기능은 workspace 뷰와 단일 run 뷰 모두에서 사용 가능합니다.
3을 눌러 미디어 창을 열거나 닫으세요. 미디어 창에 포커스가 있을 때는 다음과 같습니다.
w,a,s,d로 미디어 타일 사이를 이동합니다.- 화살표 키로 선택한 미디어 시리즈를 X축을 따라 스크럽합니다.
up및down은 더 큰 단계로 스크럽합니다.home및end는 첫 번째 또는 가장 최근 프레임으로 스크럽합니다.pgup및pgdown으로 미디어 페이지 사이를 이동합니다.enter는 전체 화면 모드를 표시하거나 숨깁니다.esc는 전체 화면 모드를 종료합니다.

콘솔 로그
4를 눌러 콘솔 로그 패널을 열거나 닫으세요. 이 패널에는 단일 run 뷰에서는 현재 열려 있는 run의 콘솔 출력이, Workspace 뷰에서는 강조 표시된 run의 콘솔 출력이 표시됩니다.
LEET는 ANSI 이스케이프 코드, 불완전한 줄, 캐리지 리턴이 포함된 출력까지 포함해 원시 터미널 출력을 읽기 쉬운 로그 줄로 정리합니다.
run 개요
- 상태, run ID, 표시 이름, 프로젝트, tags, notes
- 환경 값
- 설정 값
- 요약 값
o를 누르세요. 개요 필터를 지우려면 ctrl+o를 누르세요.
시스템 메트릭 지원 범위
- CPU, 코어별 CPU, Apple P-core 및 E-core 사용량, CPU 주파수, CPU 온도, CPU 전력.
- RAM, 스왑, 프로세스 메모리, 프로세스 CPU, 프로세스 스레드 수.
- 디스크 사용량 및 디스크 I/O.
- 네트워크 수신 및 송신 처리량.
- NVIDIA GPU 사용량, 메모리, 전력, 온도, 클록, 오류, 인코더 사용량, PCIe 및 NVLink 처리량.
- 지원되는 Hopper 이상 NVIDIA GPU의 NVML GPM 메트릭(예: SM 활성, SM 점유율, tensor/FP 파이프라인 활동, DRAM 활성).
- Google TPU 듀티 사이클, tensorcore 사용량, HBM 사용량, HLO 큐 크기, 전송 지연 시간, 그리고 사용 가능한 경우 SDK 전용 TPU 게이지.
- Graphcore IPU 온도, 클록, 전력 및 사용량.
- AWS Trainium 및 Neuron 사용량과 메모리 메트릭.
설정
wandb-leet.json 파일에 저장합니다. 기본적으로 이 파일은 다음 위치에 생성됩니다:
WANDB_CONFIG_DIR이 설정되어 있으면 LEET는 해당 디렉터리를 대신 사용합니다.
설정 편집기에서는 다음 항목을 변경할 수 있습니다.
- 시작 모드:
workspace_latest또는single_run_latest - Workspace, 단일 run, 미디어, 시스템 메트릭, SYMON 뷰의 그리드 크기
- 기본으로 표시할 패널
- run 메트릭, 플롯별 단일 run 차트, 시스템 차트, run 태그, 버킷 히트맵의 색상 스키마
- 색상 부여 모드:
per_series또는per_plot - 시스템 메트릭 라이브 테일 윈도우
- 라이브 run 업데이트용 하트비트 간격

| 키 | 액션 |
|---|---|
c | 포커스된 그리드의 열 수를 설정합니다. |
r | 포커스된 그리드의 행 수를 설정합니다. |
c 또는 r를 누른 뒤 1부터 9까지의 숫자를 누르거나, esc를 눌러 취소하세요.
자주 사용하는 설정 키
| 키 | 기본값 | 설명 |
|---|---|---|
startup_mode | workspace_latest | run 경로 없이 실행할 때의 초기 뷰입니다. |
metrics_grid.rows, metrics_grid.cols | 4, 3 | 단일 run 메트릭 그리드 크기입니다. |
system_grid.rows, system_grid.cols | 6, 2 | 단일 run 시스템 메트릭 사이드바 그리드 크기입니다. |
media_grid.rows, media_grid.cols | 1, 2 | 단일 run 미디어 그리드 크기입니다. |
workspace_metrics_grid.rows, workspace_metrics_grid.cols | 3, 3 | Workspace 메트릭 그리드 크기입니다. |
workspace_system_grid.rows, workspace_system_grid.cols | 3, 3 | Workspace 시스템 메트릭 그리드 크기입니다. |
workspace_media_grid.rows, workspace_media_grid.cols | 1, 2 | Workspace 미디어 그리드 크기입니다. |
symon_grid.rows, symon_grid.cols | 3, 3 | SYMON 그리드 크기입니다. |
color_scheme | wandb-vibe-10 | Workspace run 메트릭과 run 목록 색상에 사용할 팔레트입니다. |
per_plot_color_scheme | sunset-glow | single_run_color_mode가 per_plot일 때 단일 run 차트에 사용할 팔레트입니다. |
tag_color_scheme | wandb-vibe-10 | 개요 사이드바의 태그 배지에 사용할 팔레트입니다. |
system_color_scheme | wandb-vibe-10 | 시스템 메트릭 차트에 사용할 팔레트입니다. |
french_fries_color_scheme | viridis | 버킷형 히트맵 차트에 사용할 팔레트입니다. |
single_run_color_mode | per_series | 단일 run 차트에 계열별 또는 플롯별로 색상을 적용합니다. |
system_color_mode | per_series | 시스템 차트에 계열별 또는 플롯별로 색상을 적용합니다. |
system_tail_window_minutes | 10 | 시스템 차트의 기본 라이브 테일 윈도우입니다. |
heartbeat_interval_seconds | 15 | 라이브 Runs를 폴링하는 하트비트 간격입니다. |
workspace_overview_visible | true | 기본적으로 Workspace run 개요 사이드바를 표시합니다. |
workspace_metrics_grid_visible | true | 기본적으로 Workspace 메트릭 그리드를 표시합니다. |
workspace_system_metrics_visible | false | 기본적으로 Workspace 시스템 메트릭 패널을 표시합니다. |
workspace_console_logs_visible | false | 기본적으로 Workspace 콘솔 로그 패널을 표시합니다. |
workspace_media_visible | false | 기본적으로 Workspace 미디어 패널을 표시합니다. |
left_sidebar_visible | true | 기본적으로 단일 run 개요 사이드바를 표시합니다. |
right_sidebar_visible | true | 기본적으로 단일 run 시스템 메트릭 사이드바를 표시합니다. |
metrics_grid_visible | true | 기본적으로 단일 run 메트릭 그리드를 표시합니다. |
console_logs_visible | false | 기본적으로 단일 run 콘솔 로그 패널을 표시합니다. |
media_visible | false | 기본적으로 단일 run 미디어 패널을 표시합니다. |
wandb-vibe-10, wandb-vibe-20, sunset-glow, blush-tide, gilded-lagoon, bootstrap-vibe, dusk-shore, clear-signal, traffic-light, viridis, plasma, inferno, magma, cividis가 포함됩니다.
dusk-shore와 clear-signal은 색각 이상 사용자 친화적인 팔레트입니다. viridis, plasma, inferno, magma, cividis, traffic-light와 같은 순차 팔레트는 버킷형 히트맵에 적합합니다.
키보드 단축키
h 또는 ?를 눌러 앱 내 도움말 화면을 여세요. 단축키는 뷰에 따라 조금씩 다릅니다.
Workspace
| 키 | 액션 |
|---|---|
h, ? | 도움말을 표시하거나 숨깁니다. |
q, ctrl+c | 종료합니다. |
alt+r | LEET를 다시 시작합니다. |
esc | Runs 목록으로 포커스를 이동합니다. |
enter | 강조 표시된 run을 single-run 뷰에서 엽니다. |
1 | 메트릭 그리드를 표시하거나 숨깁니다. |
[ | Runs 사이드바를 표시하거나 숨깁니다. |
2 | 시스템 메트릭 창을 표시하거나 숨깁니다. |
] | run overview 사이드바를 표시하거나 숨깁니다. |
3 | 미디어 창을 표시하거나 숨깁니다. |
4 | 콘솔 로그 창을 표시하거나 숨깁니다. |
f | 이름 또는 메타데이터로 Runs를 필터링합니다. |
ctrl+f | Runs 필터를 지웁니다. |
space | run을 선택하거나 선택 해제합니다. |
p | run을 고정하거나 고정 해제합니다. |
/ | 메트릭을 필터링합니다. |
\ | 시스템 메트릭을 필터링합니다. |
ctrl+/, ctrl+l | 메트릭 필터를 지웁니다. |
ctrl+\ | 시스템 메트릭 필터를 지웁니다. |
o | run overview 항목을 필터링합니다. |
ctrl+o | overview 필터를 지웁니다. |
y | 포커스된 차트 모드를 전환합니다. |
c | 포커스된 그리드의 열 수를 설정합니다. |
r | 포커스된 그리드의 행 수를 설정합니다. |
tab, shift+tab | 표시된 창 사이에서 포커스를 순환합니다. |
w, a, s, d or arrow keys | 포커스된 창 안에서 이동합니다. |
N, pgup | 이전 페이지로 이동합니다. |
n, pgdown | 다음 페이지로 이동합니다. |
home | 첫 번째 항목, 첫 페이지 또는 첫 번째 미디어 프레임으로 이동합니다. |
end | 마지막 항목, 마지막 페이지 또는 최신 미디어 프레임으로 이동합니다. |
단일 run
| 키 | 액션 |
|---|---|
h, ? | 도움말을 표시하거나 숨깁니다. |
q, ctrl+c | 종료합니다. |
alt+r | LEET를 다시 시작합니다. |
esc | Workspace 뷰로 돌아갑니다. |
1 | 메트릭 그리드를 표시하거나 숨깁니다. |
[ | run 개요 사이드바를 표시하거나 숨깁니다. |
] | 시스템 메트릭 사이드바를 표시하거나 숨깁니다. |
3 | 미디어 창을 표시하거나 숨깁니다. |
4 | 콘솔 로그 창을 표시하거나 숨깁니다. |
/ | 메트릭을 필터링합니다. |
\ | 시스템 메트릭을 필터링합니다. |
ctrl+/, ctrl+l | 메트릭 필터를 지웁니다. |
ctrl+\ | 시스템 메트릭 필터를 지웁니다. |
o | run 개요 항목을 필터링합니다. |
ctrl+o | 개요 필터를 지웁니다. |
y | 포커스된 차트 모드를 전환합니다. |
c | 포커스된 그리드의 열 수를 설정합니다. |
r | 포커스된 그리드의 행 수를 설정합니다. |
tab, shift+tab | 표시된 창 사이에서 포커스를 전환합니다. |
w, a, s, d or arrow keys | 포커스된 창 내에서 이동합니다. |
N, pgup | 이전 페이지로 이동합니다. |
n, pgdown | 다음 페이지로 이동합니다. |
home | 첫 번째 항목, 첫 페이지 또는 첫 번째 미디어 프레임으로 이동합니다. |
end | 마지막 항목, 마지막 페이지 또는 최신 미디어 프레임으로 이동합니다. |
SYMON
| 키 | 액션 |
|---|---|
h, ? | 도움말을 표시/숨기기합니다. |
q, ctrl+c | 종료합니다. |
alt+r | 다시 시작합니다. |
y | 포커스된 차트 모드를 순환하며 전환합니다. |
\ | 시스템 메트릭을 필터링합니다. |
ctrl+\ | 시스템 메트릭 필터를 지웁니다. |
c, C | 그리드 열 수를 설정합니다. |
r, R | 그리드 행 수를 설정합니다. |
w, a, s, d or arrow keys | 차트 포커스를 이동합니다. |
N, pgup | 이전 차트 페이지로 이동합니다. |
n, pgdown | 다음 차트 페이지로 이동합니다. |
home | 첫 번째 차트 페이지로 이동합니다. |
end | 마지막 차트 페이지로 이동합니다. |
마우스
| 입력 | 액션 |
|---|---|
| 클릭 | 차트에 포커스를 두거나 미디어 타일을 선택합니다. |
| 휠 | 포커스된 차트를 확대/축소합니다. |
| 마우스 오른쪽 버튼을 누른 채 드래그 | 차트에서 가장 가까운 지점을 확인합니다. |
alt plus 마우스 오른쪽 버튼을 누른 채 드래그 | 표시된 모든 차트를 동기화된 상태로 확인합니다. |
shift plus 드래그 | 터미널 텍스트를 선택합니다. |
변경 로그
| 버전 | LEET 변경 사항 |
|---|---|
0.23.0 | 로컬 run 메트릭과 시스템 상태를 위한 실험용 wandb beta leet 명령이 처음 도입되었습니다. |
0.23.1 | 메트릭 및 run 개요용 정규식 필터, 마우스 오른쪽 버튼 드래그로 차트를 검사하는 기능, alt를 사용한 동기화 차트 검사, 음수 Y축 눈금 표시 개선, 시스템 메트릭 단위 개선이 추가되었습니다. |
0.25.0 | 다중 run Workspace 뷰와 wandb beta leet config 편집기가 추가되었습니다. |
0.25.1 | 콘솔 로그 패널, Workspace 시스템 메트릭 패널, 시스템 메트릭 필터링이 추가되었습니다. |
0.26.0 | 메타데이터 인식 run 필터링, 개요의 tags 및 notes, 차트별 로그 Y축, SYMON, 버킷 기반 히트맵, 색각 이상 친화형 팔레트, 미디어 패널, 개선된 시스템 메트릭 오버레이/검사/확대, Workspace run 색상 충돌 방지가 추가되었습니다. |
0.26.1 | w/a/s/d, 화살표 키, home, end, pgup, pgdown으로 포커스된 패널 전반에서 통합 내비게이션을 사용할 수 있게 되었습니다. |